服務熱線
13350355997
作者: 凱潛濾油機 發布時間:2021-06-04 11:28 點擊量: 來源:www.ms0595.com
廢油一般包括油田螺栓沖洗油產生的廢油、海運船舶的艙室油、抽油機清洗罐底的液壓油、 而汽車修理廠和各機械廠產生的廢油,那么廢油回收設備有哪些特點呢?
可過濾原料由高壓泵泵入多層板式過濾器進行精密過濾,過濾、沉淀、脫水后的原料油通過管道輸送至儲存區進行處理。 整個預處理過程全自動電腦控制,效率高、節能、密閉、無污染。
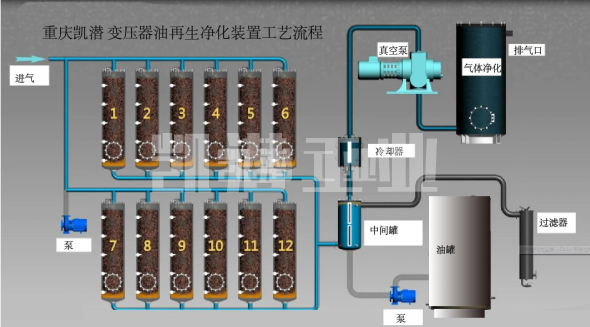
過濾系統組成:
過濾器由筒體、不銹鋼濾網、排污部分、傳動裝置和電氣控制部分組成。 過濾器工作時,被過濾的原料被泵入,流經濾網,經出口進入用戶所需的管道進行工藝循環。 原油中的顆粒被截留在濾網內。 如此連續不斷的循環,攔截的顆粒越來越多,過濾速度也越來越慢。
但是,輸入的污水仍在不斷進入,過濾孔會越來越小,從而在進出口之間產生壓力。 當大差值達到設定值時,差壓變送器將電信號傳送給控制器,控制系統啟動驅動電機,通過傳動組件帶動軸旋轉。 同時打開排污口,從排污口排出。 清洗后壓差降到_低,系統恢復到初始過濾狀態。


地址:重慶市沙坪壩區覃家崗鎮新橋村石梯溝社幸福小區
銷售部:023-65217597
技術部:(86)13350355997
023-65217916
售后部:023-65217916
傳 真:023-65217916
QQ: 2904490491
郵箱: KQGY668@163.com